Proxmox for Beginners: Virtualization Made Simple

A beginner-friendly guide to setting up and managing virtual machines using Proxmox VE.

11 avqust 2025



Proxmox Virtual Environment (Proxmox VE) is a powerful open-source platform for managing virtual machines and containers. It's widely used in production, but it's also perfect for creating a study lab to experiment and learn.

In this tutorial, we'll go one step deeper and run Proxmox inside QEMU/KVM. This 'nested' setup lets you try Proxmox without needing a dedicated server - all you need is a Linux host with virtualization enabled.

By the end of this guide, you'll have Proxmox installed and running in QEMU/KVM, plus two fully working virtual machines inside it: one Debian server and one Windows machine. You'll learn how to set up networking, upload ISOs, and configure your VMs from scratch.

1. First we should download the iso image file from Proxmox's official website. For this we can use the terminal command: wget https://enterprise.proxmox.com/iso/proxmox-ve_8.4-1.iso or you can visit https://www.proxmox.com/en/downloads and download the current version.

2. Run the terminal command 'virt-manager' and create 'New virtual machine'. Set up 6GB RAM and 75GB hard drive (if you have more ram and hard disk capacity you can set up more). In the 'Operating system' section, choose Debian 12. Other sections leave 'default'. Start installation. After start you should see the Proxmox VE installation menu. Choose 'Install Proxmox VE(Graphical)'. (Image 1)

00-install-proxmox.png

Image 1



3. Read the 'End user license agreement' and press 'I agree'. ( Image 2)

01-install-proxmox.png

Image 2



4. Choose 'Target Harddisk' and press 'Next'. ( Image 3)

02-install-proxmox.png

Image 3



5. Select the 'Country', 'Time zone' and 'Keyboard layout' and press 'Next'. ( Image 4)

03-install-proxmox.png

Image 4



6. Enter administration password and valid email address, then press 'Next'. ( Image 5)

04-install-proxmox.png

Image 5



7. Select 'Management Interface', if you have FQDN, write it either just leave the default. Other network options just leave the default, then press 'Next'. ( Image 6)

05-install-proxmox.png

Image 6



8. Check the 'Summary' and press 'Install'. ( Image 7)

06-install-proxmox.png

Image 7



9. The installation process. ( Image 8)

07-install-proxmox.png

Image 8



10. After installation, you should see the IP address and port number. It will automatically reboot. ( Image 9)

08-install-proxmox.png

Image 9



11. After reboot it will run in command line mode. Open on your host machine web browser and access the IP address and port which have been given before. ( Image 10)

09-install-proxmox.png

Image 10



12. It will open Proxmox VE login window. In the username field enter 'root', in the password field enter your password, then press 'login'. ( Image 11)

10-install-proxmox.png

Image 11



13. Whenever you start Proxmox VE, the 'No valid subscription' window always shows up, just press 'OK'. ( Image 12)

11-install-proxmox.png

Image 12



14. Click the storage 'local' on node to see 'Summary'. ( Image 13)

12-install-proxmox.png

Image 13



15. Click the 'ISO Images' to see uploaded images. ( Image 14)

13-install-proxmox.png

Image 14



16. Click on 'Upload', it will open the 'Upload' window, press 'Select' to select iso from local files. ( Image 15)

14-install-proxmox.png

Image 15



17. It will show uploadable file. ( Image 16)

15-install-proxmox.png

Image 16



18. If you see 'error', try to change the ownership of the file. ( Image 17)

17-install-proxmox.png

Image 17



19. After successfully uploading, you will get a 'TASK OK' output. ( Image 18)

18-install-proxmox.png

Image 18



20. Click the 'Create VM' button, select 'Use CD/DVD disk image file(iso), from the drop-down menu select your local iso image file and press the 'Next'. ( Image 19)

20-install-proxmox.png

Image 19



21. The 'System' settings leave default and press 'Next'. ( Image 20)

21-install-proxmox.png

Image 20



22. The 'Disks' settings leave default and press 'Next'. ( Image 21)

22-install-proxmox.png

Image 21



23. The 'CPU' settings leave default(you can add more cores if you want) and press 'Next'. ( Image 22)

23-install-proxmox.png

Image 22



24. For Debian a minimum of 1GB of RAM is suggested for a desktop installation, but 2GB or more is preferable. After setup 'Memory' settings press 'Next'. (Image 23)

24-install-proxmox.png

Image 23



25. The 'Network' settings leave default and press 'Next'. ( Image 24)

25-install-proxmox.png

Image 24



26. Check all options and click the 'Finish' button. ( Image 25)

26-install-proxmox.png

Image 25



27. Click the 'Start' button to create a Virtual Machine. ( Image 26)

27-install-proxmox.png

Image 26



28. Choose 'console' to see the installation menu. Select which installation method is apropriate for you. ( Image 27)

29-install-proxmox.png

Image 27



29. The installation process of the Debian virtual machine. ( Image 28)

30-install-proxmox.png

Image 28



30. Booting after installation. ( Image 29)

33-install-proxmox.png

Image 29



31. Checking the hostname and username of a Virtual Machine. ( Image 30)

35-install-proxmox.png

Image 30



32. Click on 'Upload', it will open the 'Upload' window, press 'Select' to select iso from local files. ( Image 31)

37-install-proxmox.png

Image 31



33. After successfully uploading, you will get a 'TASK OK' output. ( Image 32)

39-install-proxmox.png

Image 32



34. Click the 'Create VM' button, select 'Use CD/DVD disk image file(iso), from the drop-down menu select your local iso image file and press the 'Next'. ( Image 33)

40-install-proxmox.png

Image 33



35. The 'System' settings leave default and press 'Next'. ( Image 34)

41-install-proxmox.png

Image 34



36. The 'Disks' settings leave default(If you will challenged to boot a virtual machine, just change 'SCSI0' from drop-down menu to 'SATA'.) and press 'Next'. ( Image 35)

42-install-proxmox.png

Image 35



37. The 'CPU' settings leave default(you can add more cores if you want) and press 'Next'. ( Image 36)

43-install-proxmox.png

Image 36



38. For Windows 10 a minimum of 2GB of RAM is suggested for a desktop installation, but 4GB or more is preferable. After setup 'Memory' settings press 'Next'. (Image 37)

44-install-proxmox.png

Image 37



39. The 'Network' settings leave default and press 'Next'. ( Image 38)

45-install-proxmox.png

Image 38



40. Check all options and click the 'Finish' button. ( Image 39)

46-install-proxmox.png

Image 39



41. Click the 'Start' button to create a Virtual Machine. ( Image 40)

47-install-proxmox.png

Image 40



42. Choose 'console' to see the installation menu. Select which installation method is apropriate for you. ( Image 41)

48-install-proxmox.png

Image 41



43. Booting Windows 10 virtual machine. ( Image 42)

50-install-proxmox.png

Image 42



44. Overview of the datacenter with all nodes and virtual machines. ( Image 43)

51-install-proxmox.png

Image 43



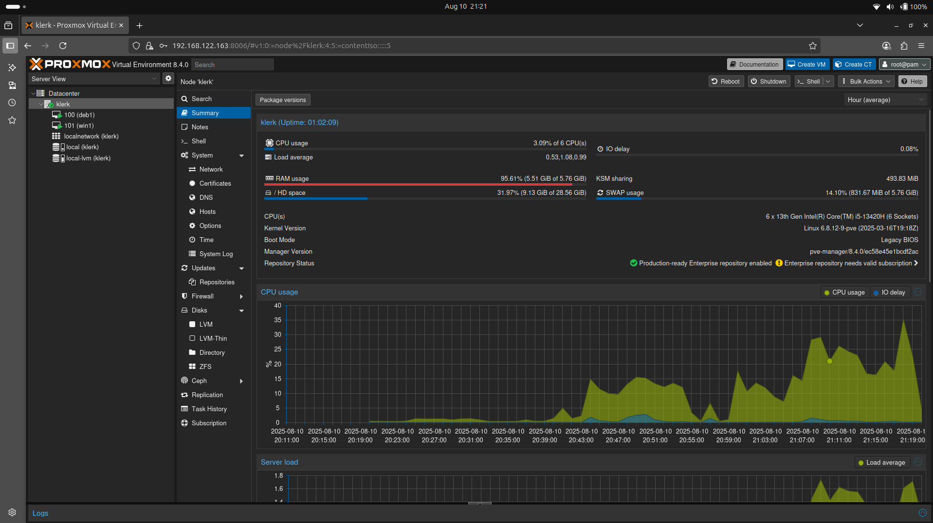
45. The node summary. ( Image 44)

52-install-proxmox.png

Image 44



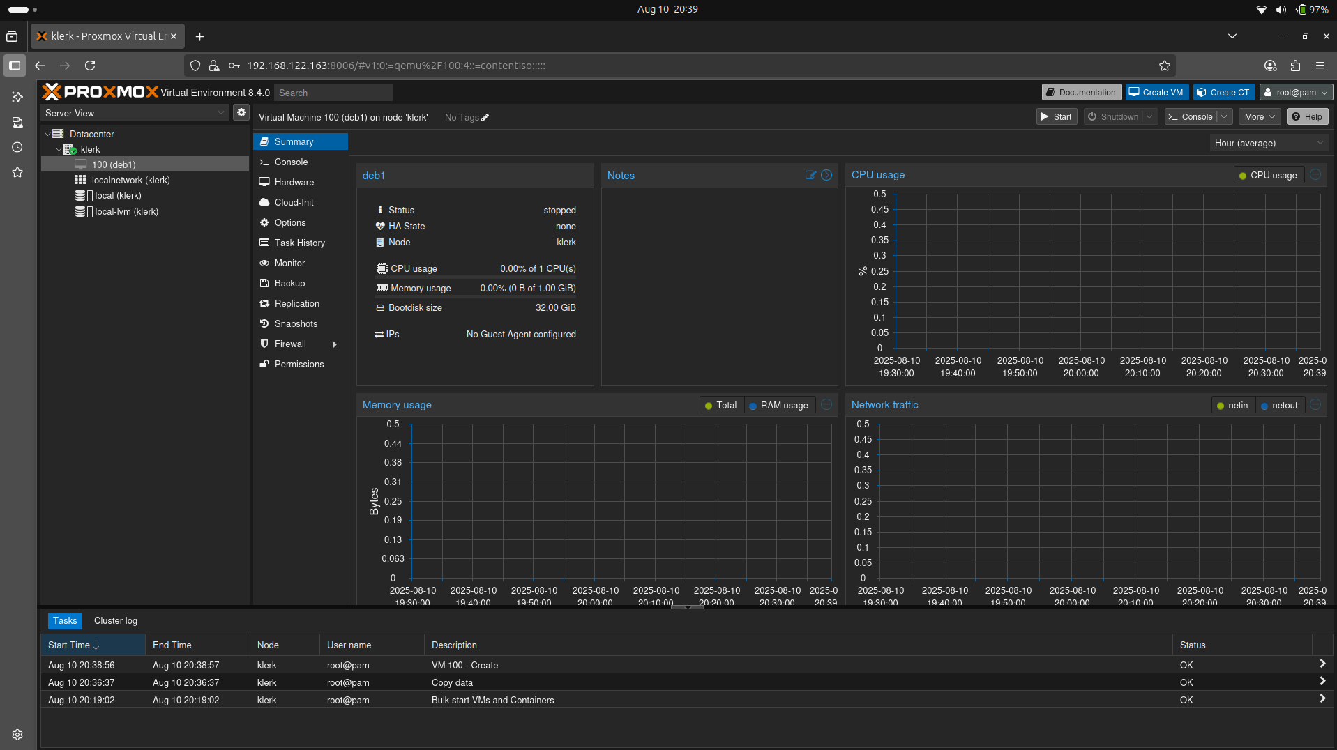
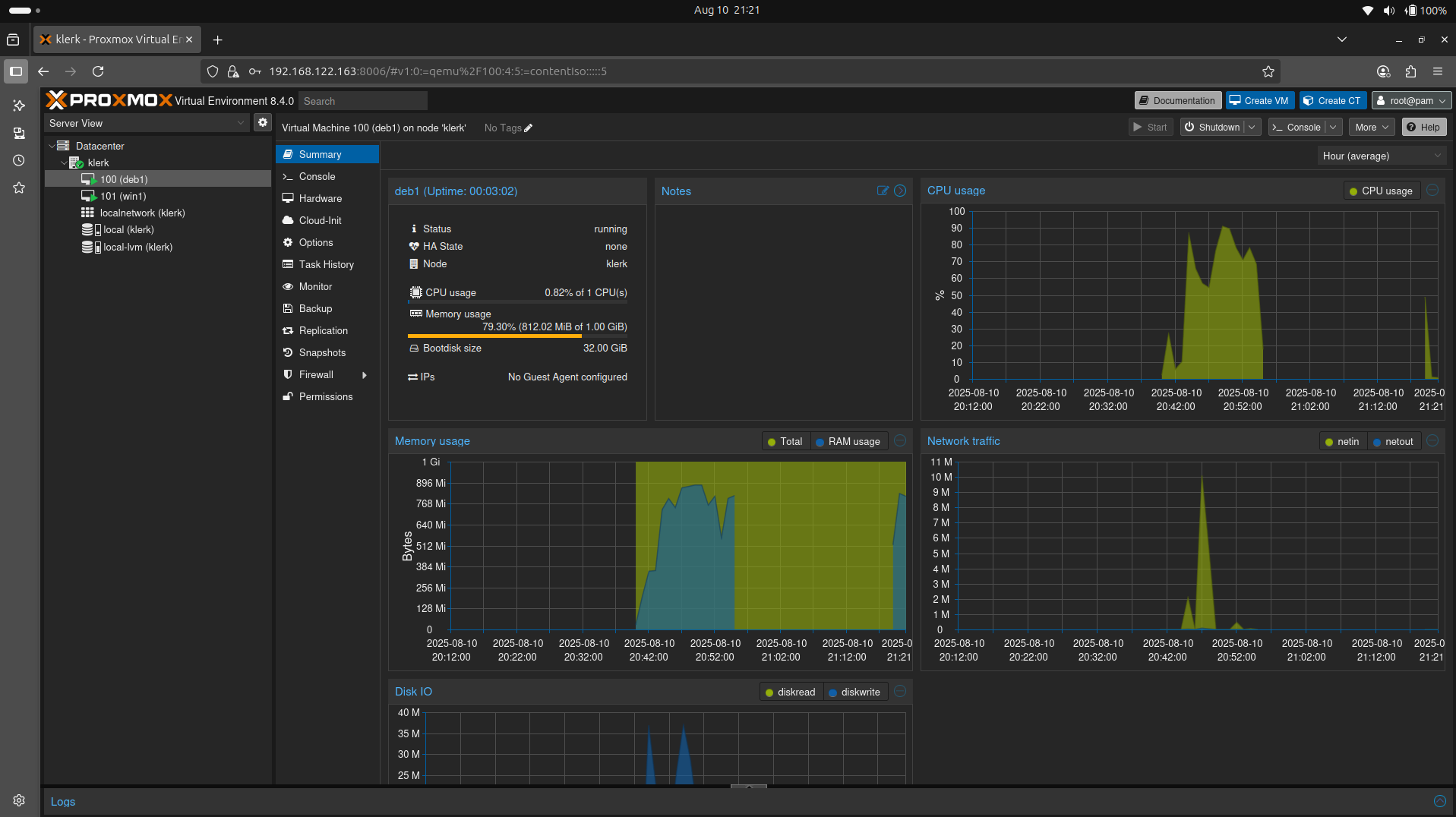
46. The Debian Virtual Machine summary. ( Image 45)

53-install-proxmox.png

Image 45



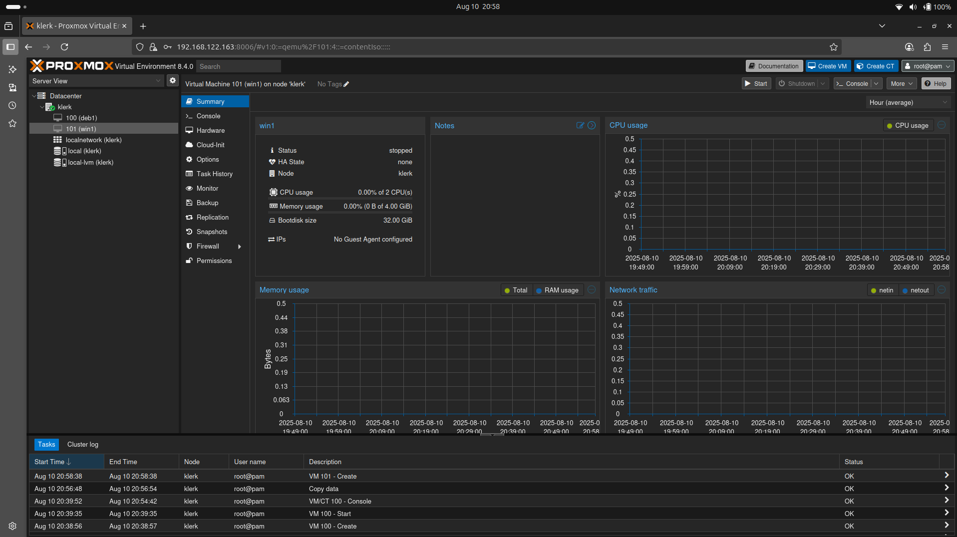
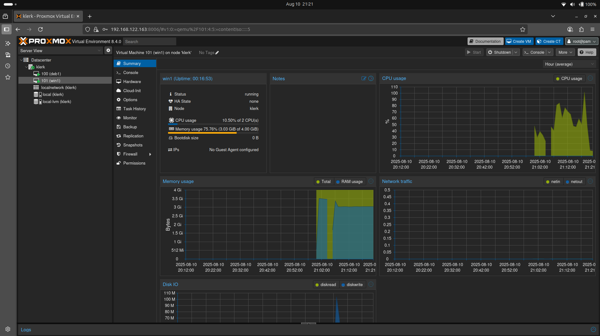
47. The Windows 10 Virtual Machine summary. ( Image 46)

54-install-proxmox.png

Image 46